TECHARTNOMAD | TECHARTFLOWIO.COM

PROJECT 16

아르미스(중국명 티엔유)

중국에선 한참 전에 출시 했었는데 로컬라이징 되어 한국에는 3년 전 출시 되었다.중국명으로는 천유이다.넷이즈 입사하여 처음 만들었던 MMORPG 장르의 모바일 게임이며 테크니컬 아트디렉터로 참여 했다.피씨 게임 원작은 이거다. NETEASE 반구 스튜디오. 天谕 프로젝트알레고리드믹에서 서브스턴스 개발팀을 서포트 하던 리드테크아티스트를 그만두고 나서 2015년 중국으로 향했었죠. 저의 첫 번째 중국회사는 넷이즈 였습니다. 운이 좋게 반구 사장이 좋게 평가techartnomad.tistory.com개발 완전 초기부터 참여 했었기 때문에 오래 된 히스토리가 있는데... 처음에 천유(티엔유) PC 엠엠오의 세계관을 계승한 스핀오프 모바일 게임을 만들 생각이 아니었다. 새로운 IP 를 창충 할 것인지에 대한 많은..

PROJECT 2025.02.22

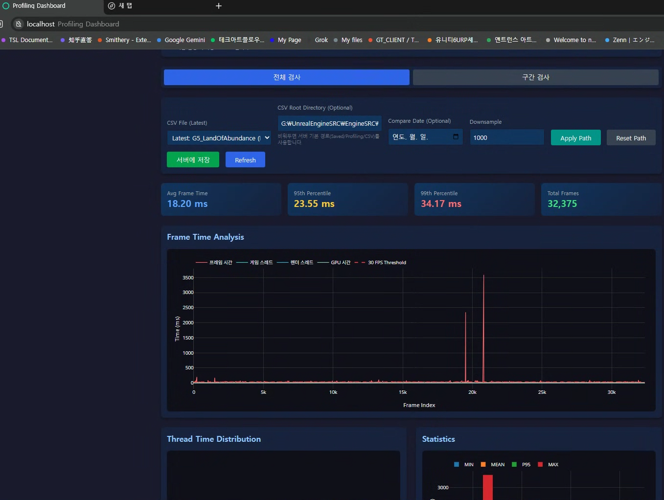
[The Star Light] Super Thin PP outline implementation WIP.

게임테일즈 컨설팅을 담당하기 훨씬 전에 원래의 아트팀에서는 이미 어떤 외부 모듈을 사용해서 아우트라인을 처리 하고 있었다.모듈 자체 구현방식이 뎁스 데이터 기반에서 아우트라인 셈플링을 하는 것이라 라인이 메시 안쪽으로 생기는 점도 문제가 됬고 거의 1 값으로 라인을 만들더라도 가운데 픽셀 외에 주변 8개 픽셀을 셈플링 해서 바운드를 검출 하는 식이라 여러모도 문제점이 있는 듯 하다.스텐실 데이터를 기반으로 셈플링을 하면 아우트라인 두깨를 오프셋 시켜도 메시 바깥쪽으로 오프셋 할 수 있기 때문에 일단 라인드로우 방식을 바꿔준다.문제는 TSR 이나 기타 업스케일 때문에 발생하는 안티앨리어싱이 들어가면서 뭉개지는 아우트라인은 예측 결과보다 딱 2배 두꺼워 보이게 된다. 특히 저해상도 모니터에서 도드라진다. 업..

PROJECT 2025.01.09

노션 페이지 탐색 중 찾은.... Project-B 캐릭터 렌더링 일부 샷.

바이트덴스 광저우에서 마지막으로 작업 진행을 도모 하던 프로젝트 B 의 일부가 노션 페이지에 남아 있었네요.유니티 엔진 이고 아트디렉터 분의 심미적인 요구사항을 맞추기 위해 프로젝트 B 에 참여 시킨 부하 1명도 많이 고생 했고 저도 정말 스트레스가 많았던 그런 ... 프로젝트.드레곤 헤어 출시 준비를 완료 한 후에 바이트덴스 광저우 스튜디오의 테크 아트 부서 리더 겸 메니저로 보직이 변경 되었고 이후 두 번째 프로젝트(다른 팀)을 서포트 하라고 해서 팀원과 함께 참여 했던 프로젝트 B.초기에는 주로 룩 스타일을 찾는 것에 집중이 되었고 팀원이 주로 중국인 아티스트들과 소통 하고 나는 기술적인 가이드와 코드 스닛펫 또는 적용 가능한 기술 검증등을 진행 했다. 이거 외에도 엄청 많지만... 일단.... 안..

PROJECT 2024.05.21

퍼블리셔 테스트 빌드 중입니다.

렌더링쪽을 담당 하고 있는( 기술 서포트 ) 게임테일즈 스타라이트 입니다. 밤 늦은 시간까지 기술팀은 빌드와 이슈 추적에 여념이 없네요. 중간에 TD 분 모니터 화면에 보인 대화 화면이 맘에 들어 달라고 해서 올려봅니다. 멀티플레폼 컨텐트 라서 이제 모바일 렌더링 쪽도 튜닝을 많이 해야겠네요. 게임테일즈 여전히 새로운 동료들을 모집 중입니다! CICD에 흥미를 갖고 있는 프로그래머 동료도 찾구요!

PROJECT 2024.04.02

NETEASE 반구 스튜디오. 天谕 프로젝트

알레고리드믹에서 서브스턴스 개발팀을 서포트 하던 리드테크아티스트를 그만두고 나서 2015년 중국으로 향했었죠. 저의 첫 번째 중국회사는 넷이즈 였습니다. 운이 좋게 반구 사장이 좋게 평가 해 주고 넷이즈 항주 R&D 센터 사장님이 승인을 해 주셔서 높은 6-3 이라는 등급으로 첫 중국회사 직장생활을 시작 했습니다. P6-3은 과학자 바로 아래 직위로서 일부 부서의 제네럴 메니저와 동등한 레벨을 뜻합니다. 반구 사장인 싸이(별명)와 저는 6-3급으로 동급이었죠. 중국에는 잡랭크 라는게 있습니다. 음.. 사실 구글이나 메타에도 이런건 존재 합니다. 한국 회사에만 없는 것 같아요. 바이트덴스에서 3-2 레벨이었는데 구글의 G-7 레벨과 동일하고 디렉터 레벨로 시니어 메니저 이상의 레벨을 뜻하거든요. 뭐 아무튼..

PROJECT 2024.01.03